在工程建設領域,工程車是不可或缺的關鍵生產力。然而,許多企業在實際運營中面臨著工程車利用率低下的問題,這不僅導致資產閑置浪費,更嚴重影響了企業的資產回報率。今天,就來深入探討如何讓工程車從“趴窩”狀態實現運轉,MAX大化其利用率。
PART.1
工程車監控系統:
工程車運營管理的“智慧大腦”
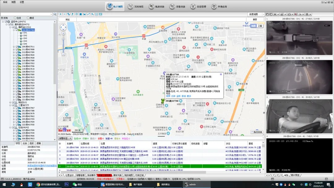
工程車監控系統通過在工程車上安裝車載終端設備,利用物聯網、GPS定位、傳感器等技術,實現對車輛的實時、監控。管理人員可以在監控的大屏上,或通過手機APP,隨時查看每輛車的實時位置、速度、行駛軌跡、工作狀態、油耗、故障報警等關鍵信息。就像在一個大型建筑工地的土方運輸工程中,管理人員可以清楚看到每輛自卸車是否在規定路線上行駛、是否按時到達地點、是否處于工作狀態,就像給整個工程車隊伍裝上了“千里眼”和“順風耳”,讓車輛的每一次作業都盡在掌握。


PART.2
以監控數據為支撐
評估車輛需求
借助工程車監控系統收集的歷史數據和實時信息,企業能評估車輛需求。以道路建設項目為例,通過分析不同施工階段各類工程車(如挖掘機、裝載機、壓路機等)的工作時長、閑置時長等數據,結合項目進度計劃和任務量預估,企業可以合理確定車輛的配置數量和類型。避免過度購置或租賃導致的閑置浪費,確保車輛資源與工程需求匹配。這就好比在一場戰役開始前,先計算好需要多少兵力、多少裝備,不盲目投入,讓每輛車都能在工程中發揮該有的作用。


PART.3
以監控為引導
優化排班與調度


工程車監控系統為優化排班與調度提供了有力支撐。在大型橋梁建設項目中,面對復雜的施工環節和多變的工程進度,調度人員依據實時監控信息,靈活調配車輛,實現不同施工點位間的車輛資源共享。就像一個靈活的交通指揮官,當某個橋墩澆筑作業需要增加混凝土攪拌車時,調度人員可迅速從相鄰閑置車輛中調配,減少車輛空駛和等待時間,發揮車輛使用效能,讓整個施工車輛的運作更加順暢。

PART.4
以監控為保障
助力共享與租賃模式

在工程車共享與租賃模式下,監控系統更是不可或缺。通過共享平臺,企業可以實時展示車輛的可用狀態、位置、性能等信息,讓有租賃需求的企業或個人能快速找到合適的車輛。同時,租賃期間,監控系統持續跟蹤車輛使用情況,保障車輛安全和合規使用。對于出租方來說,如同給自己的車輛安排了一個24小時的貼身保鏢,可以及時了解車輛運營狀況,避免濫用或超負荷作業;對于承租方來說,也能放心使用車輛,如有故障或異常能時間知曉并處理。
結語
通過以上以工程車監控系統為導向的策略實施,企業可以有效提升工程車的利用率,實現資產回報率的MAX大化。在激烈的市場競爭中,優化工程車運營管理不僅能降低企業運營成本,還能提高施工效率和項目交付質量,為企業贏得更多的市場份額和經濟效益。